У листопаді 2024 року в Центрі основ управління відбулося традиційне заняття для студентів спеціальності 073 «Менеджмент» освітньої програми «Менеджмент організацій» першого року навчання. У межах заходу студенти відпрацьовували навички проведення фотографії робочого часу виконавця на основі аналізу відеоматеріалів.
Учасники заняття здійснювали заповнення Листа спостереження для індивідуальної фотографії робочого дня, що передбачало фіксацію всіх операцій, виконуваних працівником упродовж зміни. Після цього студенти проводили обробку отриманих даних, аналізували результати спостережень, а також розраховували проєктний оперативний час роботи та норму виробітку для токаря. Окрім цього, вони ознайомилися з методикою проведення хронометражних спостережень, що є важливим елементом нормування праці.
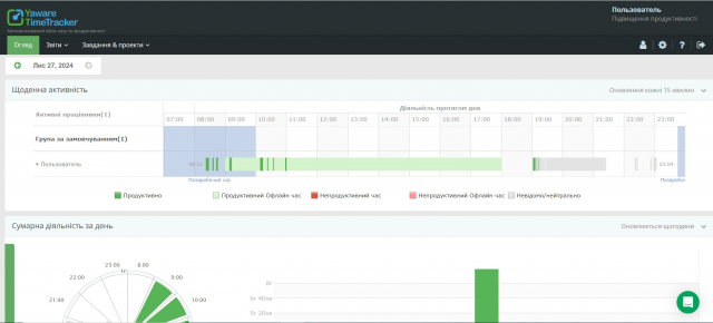
У рамках додаткових матеріалів з дослідження витрат робочого часу студенти мали змогу ознайомитися із сучасними підходами до аналізу ефективності праці службовців. Зокрема, було продемонстровано можливості системи Yaware.TimeTracker – автоматизованого інструменту обліку робочого часу та оцінки продуктивності співробітників. Для практичного опрацювання цього підходу студенти використовували демонстраційну версію програми.
Окрім теми нормування праці, у листопаді заняття Центру охоплювали такі важливі аспекти, як:
- Організація оплати праці, включно з принципами застосування тарифної системи та колективних форм оплати із використанням коефіцієнта трудової участі (КТУ).
- Планування трудових показників та оцінка продуктивності праці на підприємстві.
- Аналіз і регулювання соціально-трудових процесів, що дозволяє зрозуміти ключові тенденції та механізми розвитку трудової сфери на макрорівні.
Такі заняття сприяють формуванню у студентів практичних компетентностей та дають змогу застосовувати отримані знання для ефективного управління трудовими процесами в реальних умовах.

